Блог

Как мы увеличили количество квалифицированных заявок в 3 раза без дополнительных вложений в рекламу.

Наша цель была

  1. Тратить меньше, а продаж делать больше.
  2. Увеличить долю входящего трафика, но не вырасти в цене лида.
  3. Проработать все возможные шаги для повторных продаж и работы с базой на продукте с невысоким LTV.

Кому будет полезен этот кейс

  • Предпринимателям из сферы услуг
  • Бизнесу, который считает, что у него нет LTV и люди не покупают часто
  • Менеджерам ОП, которые не работают или не знают, как работать с базой
  • Всем, кто умеет считать расходы и понимает, что вырасти в лидах - это еще не значит, что вырасти в сумме чистой прибыли

Предистория для понимания о чем будет дальше
В начале 2025 года к нам за помощью обратился клиент, и задача у него была самая что ни на есть простая - подхватить дела предыдущего агентства, так как они “не сошлись характерами” и не смогли дать обещанный результат. Но на деле нам пришлось навести порядок в проекте и выстроить систему digital-маркетинга.

Акт первый - Деньги здесь и сейчас!

Созвонились с собственником и руководителем продаж, чтобы понять слабые места и накидать план действий. Заполнили чек-лист и получили объективную оценку ситуации в компании. (Ссылка на чек-лист в ТГ-канале под постом.)
Провели анализ конкурентов и собрали портрет целевой аудитории. Вышли на видеоконференцию с командой заказчика и синхронизировались по данным с отделом продаж: кому они продают, что они продают, какие возражения бывают, какие самые частые причины отказа у потенциальных клиентов, что говорят после покупки и как часто они возвращаются за повторными покупками.
Все это отразили в майнд-карте и начали вносить правки в сайт и соц сети с изменненым позиционированием и УТП.
Было принято решение, что мы будем параллельно разрабатывать посадочные страницы (landing page) для каждого продукта отдельно, но чтобы сейчас не поймать просадку и, соответственно, кассовый разрыв, мы предложили внести правки (хорошо, что сайт был на Тильде и не пришлось применять программистов). Сделали быстро квизы для ретаргета холодного трафика, подкрутили роботов и автоматизацию в Битрикс 24, чтобы менеджеры работали только с «горячим» и «теплым» трафиком.
Запустили рекламные кампании на то, что нам 100% будет давать оборотные средства (деньги здесь и сейчас). По каналам трафика мы тоже не пошли в гипотезы и исследования, а взяли только Яндекс Директ (работа с прямым спросом), ВКонтакте (формирование потребности и выход на аудиторию, которая находится на этапе первичного осмысления по CJM). Для расширения воронки и увеличения трафика на услуги-локомотивы с высокой маржинальностью (прибылью).
Начали получать первые заявки и оптимизировать рекламные кампании на основе данных, которые поступали к нам в CRM-систему. Слушали звонки и обратную связь от менеджеров по продажам. Удалось за короткое время обучить пару рекламных кампаний, которые нам давали стабильные заявки на услуги.
Просчитали юнит-экономику, да не сразу, но была задача быстро запустить проект и начать получать заявки с продажами.
Закончили разработку прототипов посадочных страниц, согласовали с заказчиком, внесли правки и передали в дизайн. На моменте дизайна.

Акт второй - Ну вот наконец-то поработаем

Нам удалось собрать данные и сделать анализ по всем рекламным каналам трафика. Упаковать визуальную и смысловую часть проекта. Перешли на уровень партнерских взаимоотношений с заказчиком и его командой. Удалось донести информацию, что классный результат может быть только при таком взаимодействии
Вариант - Я вам дал бабки, и где мои продажи?! Не приведет нас к успеху!
В процесс стали вовлечены все сотрудники со стороны заказчика вне зависимости от должности и обязанностей. Каждый давал быструю обратную связь и откликался на помощь, так как физически мы не могли делать некоторые моменты по проекту в виду удаленности.

Идея зарабатывать больше, а прилагать усилий меньше зашла всем!

Дальше пошла системная работа

  • Нужно было выстроить “конвеер” по теплым лидам
  • Систему прогрева холодного трафика
  • Углубить аналитику
  • Масштабировать трафик за счет новых каналов

Рассчитали показатели на ближайщие 7 месяцев
Данные в таблице изменены и рандомны. Если хотите рассчитать данные по своему проекту, то записывайтесь на бесплатный аудит маркетинга - https://t.me/Zykovds
Подключили все возможные площадки, откуда могут приходить заявки. Цель была занять максимум в поисковой выдаче 10-15 позиций (спойлер: у нас получилось) в Яндекс Директ.
Зарегистрировались на всех агрегаторах, оформили геосервисы (карты, 2ГИС, Зун, местные порталы). Закупили статьи на городских порталах, сделали объявления на Авито и занялись контент-маркетингом в «Вконтакте» и «Дзен». Всё это небыстро, но за полгода мы смогли выйти в индекс, выдаваться по брендовым ключам и коммерческим в топе выдачи. Так у нас начал приходить не только платный трафик, но и заявки из поисковой выдачи. Мы начали снижать долю рекламных расходов. Подключили посевы и кросс-маркетинг, также очень хорошо показала себя связка с рекомендацией.

Акт третий - Доля рекламных расходов падает, что делать?!

Ну это шутка, конечно, мы знали, что делать: масштабировать результат и пытаться выйти на новые источники. Пошла глубокая работа с базой - триггерные рассылки, поздравления с праздниками на ДР и НГ. Сделали отдельную воронку для прогрева и формирования потребности.

Что у нас получилось в первые три месяца работы

  1. Мы выстроили стабильный поток квалифицированных заявок.
далее удалось закрепить результат и повторить предыдущий опыт
следующий задачей было навести порядок, собрать аналитику и масштабировать результаты.
  1. План развития на 7 месяцев (который мы уже реализовали и идем дальше).
  2. Стабильный поток трафика.
  3. Снижение стоимости заявки.
  4. Автоматизированный квалификатор для ОП.
  5. Дополнительные источники трафика, о которых даже не подозревали ранее.

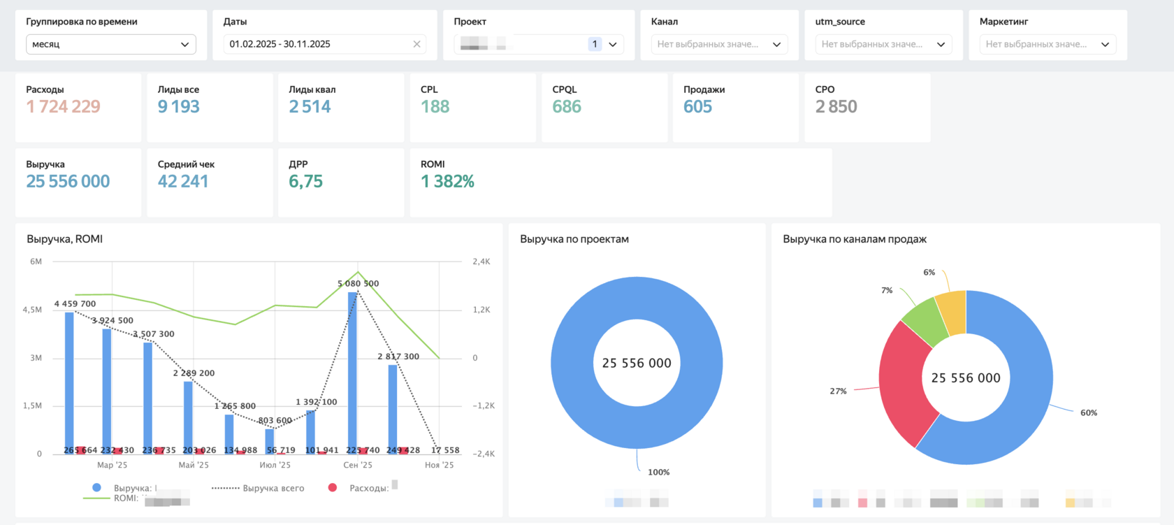
Так а что же с долей рекламных расходов за это время ?!

С марта месяца мы навели порядок и начали все отцифровывать.

Записаться на аудит маркетинга

Кейсы